MaxServer数字化运维平台通过全面的监控、管理和自动化功能,实现对不同类型、不同型号软硬件设备资产的高效管理,解决IT资产混乱、日志存储不合规、被动救火、故障根因定位难、人肉运维效率低,服务价值难量化、运维知识难沉淀等诸多运维难题。

MaxServer数字化运维平台通过全面的监控、管理和自动化功能,实现对不同类型、不同型号软硬件设备资产的高效管理,解决IT资产混乱、日志存储不合规、被动救火、故障根因定位难、人肉运维效率低,服务价值难量化、运维知识难沉淀等诸多运维难题。


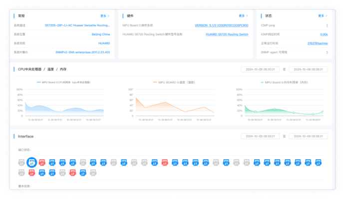
面向机房动环、数据中心等场景,实现统一监控、告警及展现, 支持分布式部署统一管理, 各子系统间的数据关联共享, 故障快速定位和告警, 从全局视角把控系统运行态势。
• 环境实时监控
监测温湿度/供电等指标,联动设备自动调节,多级告警避风险。
• 资产全生命周期管理
设备登记/定位/台账管理,记录轨迹,批量盘点控备件。
• 安全多维管控
门禁+视频全覆盖,分级权限+审计日志,搭配消防筑安全防线。
• 运维流程标准化
设备登记/定位/台账管理,记录轨迹,批量盘点控备件。
• 资产全生命周期可视化
全程记录信息变更、维保、盘点、清理报废等关键节点,每个操作留痕可追溯;维保记录自动关联资产状态,到期前触发提醒。
• 资产新增简单化
支持用户按需自定义资产属性及资产模板,模板可保存复用;新增资产时直接套用模板,支持属性批量调整,适配不同类型设备的管理需求
• 可视化
让复杂网络架构“看得见”,状态指标“读得懂”,故障位置“找得到”。
• 自动化
减少手动操作,实现拓扑自动更新、状态自动监控、故障自动提醒。
• 高效化
从故障定位、性能优化到日常运维,全流程提升网络管理效率,降低人力成本与业务风险。
• 智能告警治理
借聚类等算法实现抑制、依赖治理,过滤无效告警,告别告警潮汐。
• 告警处置闭环
“告警触发一故障解决”的全链路处置闭环。
• 告警通知与升级
支持多通知方式,配告警升级机制,确保关键告警及时触达对应负责人。
• 告警集中接入与管控
接第三方告警源,实现全来源告警集中管控,避免多系统切换查告警。
• 巡检计划配置
支持按设备、区域等多维度设任务,可配置周期/时执行规则,适配现场、远程等多场景,批量纳管巡检对象。
• 巡检报告模板自定义
提供可视化编辑与行业预置模板,可定制指标与格式,支持自动生成报告,导出多格式文件并一键分享。
• 巡检执行与结果流转
按周期自动启动巡检,实时采集数据并同步结果,支持自动推送与一键查看,异常分级闭环处置。
• 全流程可视化跟踪
工单状态实时可视,记录流转、操作全轨迹。
• 时效管控与通知升级
时效监控与超时预警,通过多方式通知,未及时响应自动升级。
• 处置闭环与知识沉淀
记录处理过程与解决方案,自动归档至知识库。
• 实时监控
实时探测全网IP连通性、占用状态,自动识别在线/离线设备,同步显示IP绑定的设备信息、带宽占用等核心数据。
• 全生命周期管理
支持IP地址段划分、分配与回收,记录使用日志,可批量配置静态IP、DHCP联动。
• 异常告警与处置
自动监测IP冲突、非法接入、地址耗尽等异常,触发短信/平台告警,支持一键定位异常源头并快速处置。
• 文件集中沉淀
支持全量运维文档上传,提供标准模板,适配多格式。
• 版本管理追溯
记录修改历史,全版本留存,支持对比/回滚。
• 权限管控共享
按角色配置访问/编辑权限,一键分享+跨团队协作。
• 动态更新审核
建立审核流程,设过期提醒,实时更新/归档。
• 可视化灵活定制
拖拽无代码编辑,自定义配置+预置模板,快速搭建专属门户。
• 精细化权限管控
按角色/部门/用户分级授权,精准推送,实现千人千面。
• 多端适配与版本管理
支持多端适配,同步版本管理。
随着信息化水平的提升和网络规模扩大,电厂运维面临设备型号繁杂、缺乏统一管理平台、资源分散且成本增加、告警机制缺失等痛点。为此,我们通过建设统一的网管系统,实现对厂区设备的集中监控,并打通集团短信系统,确保告警信息实时发送至相关人员。同时,接入UPS管理系统,实现多系统数据打通与联动。最终形成了统一的网络拓扑视图,资产运行状态一目了然,并通过短信告警显著缩短故障响应时间,有效提升运维效率与系统稳定性。
查看详情面对300余台网络设备、众多业务系统缺乏统一门户以及IP地址管理混乱等痛点,我们通过建设基础智能运维平台与综合管理一体化门户,并实施IP地址规范化管理,实现了网络拓扑与资产运行状况的统一可视。这一方案大幅提升了运维效率,显著缩短故障响应时间,同时以数据驱动决策,全面推动了业务数字化水平的提升。
查看详情在电子政务外网项目中,面对跨电信、移动、联通等多运营商链路数量庞大、设备分散导致责任界定困难、缺乏有效数据支撑等痛点,我们通过建设统一的网络链路运维平台,将分散的设备与链路纳管,实现专线链路利用率的实时监控,有效保障了网络服务的稳定运行。该方案实现了链路与设备的责任分离,并通过定期输出年报、季报、月报,为运维管理提供了精准、有效的数据支撑。
查看详情针对企业管理中IT运维效率低、故障发现滞后、能源管理粗放、数据分散难治理及系统孤岛等问题,我们通过部署MaxServer智能运维平台实现设备全生命周期自动化管理,构建“数算融合调度平台”统一异构算力调度并优化能耗,搭建企业级数据中台推动数据资产化,并引入数字孪生技术实现机房3D可视化。最终,运维效率与故障响应速度显著提升,能耗有效降低,业务数字化水平全面增强,系统互联互通为企业可持续发展提供坚实支撑。
查看详情